4.1 – Grafana – Festlegung des Zeitraums
In diesem Artikel zeige ich Dir, wie Du den Zeitraum für die Daten Deines Dashboards festlegen kannst.
Die Grafana Visualisierungssoftware stellt verschiedene Wege zur Festlegung des Dashboard-Zeitraums zur Verfügung. Der Zeitraum kann für das komplette Dashboard oder optional für ein bestimmtes Panel abweichend hinterlegt werden. Im Artikel zeige ich Dir beide Vorgehensweisen.
Im folgenden Dashboard stelle ich zwei verschiedene Temperaturen in einer Graph-Visualisierung dar.

In der Grafana Menüleiste kannst Du mit der Zeitraum-Einstellung den globalen Zeitraum für das komplette Dashboard beeinflussen.

Mit einem Klick auf das Zeitraum-Control öffnet sich ein neues Popup-Fenster mit verschiedenen Einstellungen für den Zeitraum.
In der linken Seite kannst Du den absoluten Zeitraum festlegen. Du kannst hier also über die beiden Felder (from) – (to) eine genaue Zeitspanne im Format Jahr-Monat-Tag Stunden:Minute:Sekunde) festlegen.
In der rechten Seite des Fensters kannst Du einen relativen Zeitraum aufgrund des aktuellen Zeitpunkts festlegen. Du kannst so z.B. immer die Daten der letzten 30 Minuten oder 7 Tagen einsehen.

Wir haben nun gesehen, wie wir den Zeitraum für das Dashboard komplett festlegen können. Dieser Zeitraum wird dann für alle Panels / Visualisierungen übernommen, sofern hier auf Ebene des Panels keine andere Einstellung getroffen wurde.
Im nächsten Schritt sehen wir uns die Zeitraum-Einstellung für ein einzelnes Panel genauer an. Dazu öffne ich zunächst das Panel im Bearbeitungsmodus.
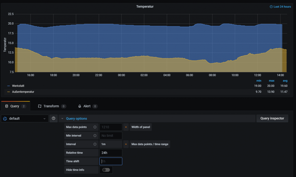
In der Query des Panels können wir jetzt die Query-Optionen die relative Zeit festlegen. Dazu können wir im Feld Relative-Time einen Wert hinterlegen. Im folgenden Beispiel habe ich hier die relative Zeit von 24h (Stunden) eingetragen. Damit wird im Panel immer der Zeitraum von jetzt-24 Stunden dargestellt. Folgende Formate werden hier unterstützt:
– Angabe von Minuten – z.B. 30m (30 Minuten)
– Angabe von Stunden – z.B. 24h oder 12h (24 oder 12 Stunden)
– Angabe von Tagen – z.B. 30d (30 Tage)

- 1 - Einleitung
- 1.1 - Einrichtung eines neuen Proxmox Containers
- 1.2 - Installation von InfluxDB und Integration in ioBroker
- 1.3 - Installation von Grafana
- 1.4 - Alternative Installation auf einem Raspberry Pi
- 2 - Grundlagen von Grafana
- 2.1 - Aufbau der Software
- 2.2 - Hinzufügen einer neuen Datenquelle
- 3 - Visualisierung im Dashboard
- 3.1 - Graph
- 3.2 - Stat
- 3.3 - Gauge
- 3.4 - Bar gauge
- 3.5 - Plugin - Discret Panel
- 3.6 - Plugin - Clock Panel
- 4 - Weitere Dashboard Einstellungen und Funktionen
- 4.1 - Festlegung des Zeitraums
- 4.2 - Aktualisierung des Dashboards
- 4.3 - Playlists
- 5 - Anwendungsbeispiele
- 5.1 - Dashboard für Wetterdaten
- 5.2 - Dashboard für den Stromzähler
- 5.3 - Dashboard für die Internet Geschwindigkeit
- 5.4 - Gerät/Leuchtmittel History visualisieren
- 6 - Einbindung in andere Systeme
- 6.1 - Anpassung der Grafana Konfiguration
- 6.2 - Dashboard oder Panel freigeben
- 6.3 - ioBroker VIS Integration
- 6.4 - ioBroker Jarvis Integration
- 7 - Grafana-Cloud Einführung
- 7.1 – iobroker, InfluxDB Cloud und Grafana Cloud – InfluxDB Cloud Installation
- 7.2 – iobroker, InfluxDB Cloud und Grafana Cloud – Grafana Cloud Einrichtung
- 7.3 – iobroker, InfluxDB Cloud und Grafana Cloud – Einfaches Dashboard erstellen
Ich hoffe Dir gefällt der Artikel. Über Kommentare, Anregungen oder Ideen freue ich mich wie immer 🙂


Hallo,
das mit den Zeitformaten habe ich verstanden. Jetzt ist es so, daß ich ein Dashboard habe, daß für relativ 6 h ausgelegt ist.
Ich möchte jetzt aber bei erneutem Aufrufen des Dashboards, daß es z.Bsp. 2 Tage anzeigt. Wenn ich global auf 2 Tage einstelle, zeigt es dies auch an, aber wenn ich es speichere und erneut aufrufe, dann kommen wieder die beim Erstellen des Boards eingestellte 6 h.
Gibt es einen Trick, wie die globale Zeit dauerhaft gespeichert wird ?
Herzlichen Dank und Grüße
Uwe
Query options/Relative time/now-2d
Dankeschön. Danach habe ich gesucht!