3.5 – Grafana – Plugin – Discret Panel
In diesem Artikel werden wir uns ein zusätzliches Plugin für Grafana installieren, mit dem diskrete Werte dargestellt werden können.
Wir haben bis jetzt einige der bereits in Grafana integrierten Visualisierungen kennengelernt und damit bereits die ersten Dashboards erstellt. Grafana besitzt zudem ein Plugin-System, mit dem zusätzliche Funktionalität hinzugefügt werden kann. Das Plugin-System unterstützt dabei Plugins für die Visualisierung, Datenanbindung (Data Source) und Apps. In diesem Artikel werden wir uns ein zusätzliches Plugin für die Visualisierung installieren.
Für die Visualisierung von diskreten Werten (on/off, true/false) werden wir jetzt das folgende Plugin installieren:
https://grafana.com/grafana/plugins/natel-discrete-panel
Im ersten Schritt melden wir uns nun z.B. über das Terminal (SSH) an unserer Grafana-Linux Maschine an. Plugins können einfach über die Shell über das Grafana cli-Tool installiert werden.
Für die Installation des Plugins müssen wir folgenden Befehl absetzen. Den Befehl findest Du auf dem Installations-Bereich der Grafana-Plugin Webseite.
grafana-cli plugins install natel-discrete-panel
Die Installation ist in wenigen Sekunden abgeschlossen. Abschließend müssen wir jetzt noch einen Neustart des Grafana-Dienst durchführen:
sudo service grafana-server restart
Damit haben wir die Installation abgeschlossen und können jetzt mit den Vorbereitungen für das Dashboard beginnen. In meinem Fall habe ich dazu einen Datenpunkt der Anwesenheitserkennung für InfluxDB aktiviert. Wichtig ist hierbei, dass wir die Konfiguration für InfluxDB so anpassen, dass nicht nur Änderungen aufgezeichnet werden (Haken entfernen) und eine Aktualisierungsrate hinterlegt ist. In meinem Beispiel habe ich den Wert auf 2 Minuten gesetzt.

Wir haben jetzt alle Vorbereitungen abgeschlossen und können jetzt die Grafana Visualisierung öffnen. Ich habe mir dazu zunächst ein zusätzliches Dashboard angelegt. Du kannst aber auch ein bereits bestehendes Dashboard verwenden.

Im nächsten Schritt legen wir ein neues Panel an und klicken dann auf die Schaltfläche „Add new panel“ um hier eine Visualisierung hinzuzufügen.

In der Auswahl der Visualisierungen finden wir jetzt das neu installierte Plugin Discrete.

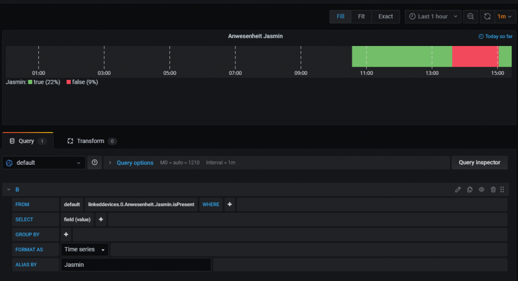
Im Query-Editor habe ich hier jetzt den vorher für InfluxDB aktivierten Datenpunkt gewählt und zudem die GROUP BY Klausel entfernt.

Da ich auf der Visualisierung die Veränderungen des Datenpunktes eines Tages sehen möchte, aktiviere ich über die Query Optionen die relative Zeit mit der Einstellung now/d. Damit sehe ich die Veränderungen des heutigen Tages.

In der Legende der Visualisierung habe ich zudem die Distinct Metrics aktiviert. Damit sehe ich den Prozentsatz der Anwesenheit direkt in der Visualisierung,

Im nächsten Schritt habe ich über die Value Mapping Einstellungen den Wert true in Anwesend und false in Abwesend umgewandelt.

Abschließend habe ich dann noch die Farb-Einstellungen angepasst. In den Color Mappings habe ich den Wert Anwesend Grün und Abwesend Rot konfiguriert.

Wir können dann das Dashboard speichern und die Konfiguration beenden. Im Dashboard sehen wir jetzt wunderbar die Veränderungen der Anwesenheit über den Tag.


- 1 - Einleitung
- 1.1 - Einrichtung eines neuen Proxmox Containers
- 1.2 - Installation von InfluxDB und Integration in ioBroker
- 1.3 - Installation von Grafana
- 1.4 - Alternative Installation auf einem Raspberry Pi
- 2 - Grundlagen von Grafana
- 2.1 - Aufbau der Software
- 2.2 - Hinzufügen einer neuen Datenquelle
- 3 - Visualisierung im Dashboard
- 3.1 - Graph
- 3.2 - Stat
- 3.3 - Gauge
- 3.4 - Bar gauge
- 3.5 - Plugin - Discret Panel
- 3.6 - Plugin - Clock Panel
- 4 - Weitere Dashboard Einstellungen und Funktionen
- 4.1 - Festlegung des Zeitraums
- 4.2 - Aktualisierung des Dashboards
- 4.3 - Playlists
- 5 - Anwendungsbeispiele
- 5.1 - Dashboard für Wetterdaten
- 5.2 - Dashboard für den Stromzähler
- 5.3 - Dashboard für die Internet Geschwindigkeit
- 5.4 - Gerät/Leuchtmittel History visualisieren
- 6 - Einbindung in andere Systeme
- 6.1 - Anpassung der Grafana Konfiguration
- 6.2 - Dashboard oder Panel freigeben
- 6.3 - ioBroker VIS Integration
- 6.4 - ioBroker Jarvis Integration
- 7 - Grafana-Cloud Einführung
- 7.1 – iobroker, InfluxDB Cloud und Grafana Cloud – InfluxDB Cloud Installation
- 7.2 – iobroker, InfluxDB Cloud und Grafana Cloud – Grafana Cloud Einrichtung
- 7.3 – iobroker, InfluxDB Cloud und Grafana Cloud – Einfaches Dashboard erstellen
Ich hoffe Dir gefällt der Artikel. Über Kommentare, Anregungen oder Ideen freue ich mich wie immer 🙂


Hallo Matthias,
vielen Dank für dieses tolle Tutorial mit dessen Hilfe ich es einfach geschafft habe meine eigenen Dashboards anzulegen. Ein Problem habe ich dennoch, durch das Aufzeichnen habe ich eine Vielzahl an Query’s erzeugt. Manche brauch ich nach erstem probieren auch nicht mehr, zu mal sie von Adaptern stammen die gar nicht mehr im ioBroker installiert sind. Hast du eine Idee wie ich diese einfach löschen kann um wieder beim Anlegen neuer Dashboards mehr Übersicht zu erhalten?
Viele Grüße aus Berlin!
Danke für deine tolle Arbeit 😉
Hallo,
Danke für Dein Feedback. Aktuell habe ich dafür noch keine Lösung, bzw. nichts gefunden. Wenn ich was finde, melde ich mir hier wieder. Falls Du in der Zwischenzeit eine Möglichkeit gefunden hast, melde Dich gerne auch nochmals.
LG Matthias
Hallo,
ich habe schon ein paar Dashboards erstellt und wollte mich an das Thema Discret Panel heran wagen.
Vielen Dank für Dein Artikel 3.5 – Grafana – Plugin – Discret Panel.
Ich habe das Problem, das die Query Optionen gar nicht angezeigt wird.
Sicherlich eine Einstellungssache. (Grafana Version 6.6.1)
Kannst Du mir da ein TIP geben?
Gruß Ronald
Vielen Dank für deine Artikel und die Informationen. Sie haben mir weitergeholfen und ich hole mir gerne Anregungen von deiner Seite. Gerne deshalb von mir auch gerade ein Käffchen.
Mein Progblem: Ich habe Grafana und influx auf einem Raspi parallel zu ioBroker installiert.
Bei dem Versuch das Grafana Plugin zu installieren bekomme ich eine Fehlermeldung.
„Error: ✗ failed to extract plugin archive: open /var/lib/grafana/plugins: permission denied“
Anscheinen muss die Berechtigung(en) auf „472“ gesetzt werden. Googlen fürt zu keinem für mich umsetzbaren Hinweis. Hast du ein Kommando, das ich unter Putty (pi@raspberrypi4-iob:~ $) eingeben kann?
Grüße und Danke im Voraus